首页 > 公司新闻 > 干货 | 久远智能两总线产品接线示意图

干货 | 久远智能两总线产品接线示意图

发布时间:2020-07-31 14:32:20 作者:Administrator 31746
久远智能“两总线”系列新品采用无极性二总线通讯技术,去繁从简,使整体施工布线更加简单方便,极大地节省工程线材用料,有效降低工程整体造价,达到省时省工且施工便捷的目的。
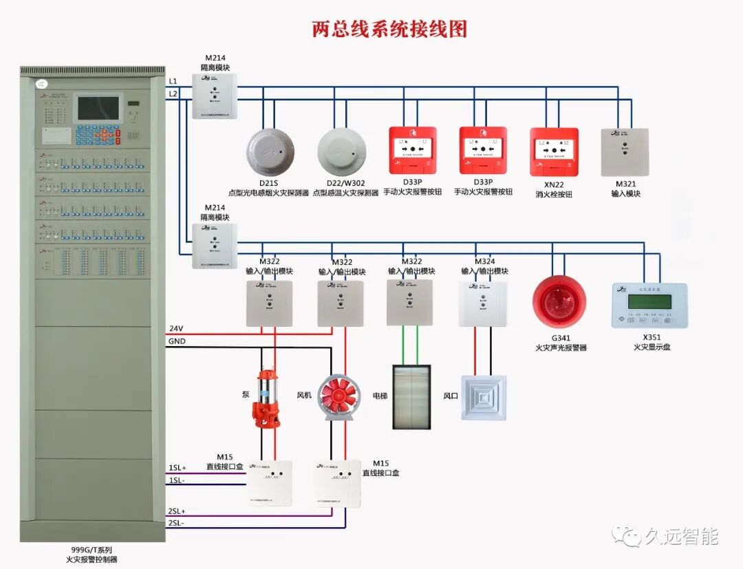
下面干货来了,全新两总线系统接线示意图,大家收藏备用哟。
还有端子接线示意图哦!



01

D22/W302点型感温火灾探测器示意图


D21S点型光电感烟火灾探测器示意图






02


G341火灾声光报警器示意图


03


X351火灾显示盘示意图


04



▲ M321输入模块(闭合反馈)示意图


▲ M321输入模块(断开反馈)示意图



 配接设备 

接收水流指示器、信号蝶阀、压力开关、70度防火阀等设备的反馈信号



05


▲ M322输入/输出模块(无源输出)示意图


 配接设备 

用于需要无源开关量信号启动的卷帘门、电梯迫降等


▲ M322输入/输出模块(有源输出)示意图



 配接设备 

用于强启或门禁,和需要有源信号控制的设备


06


▲ M324输入/输出模块示意图


 配接设备 

常用于控制排烟阀、防火阀、送风口、强切等电磁动作类设备


ICP备案:蜀ICP备20013204号 蜀公网安备51072402110043号

Copyright © 2020-2022.滁州科视信息科技有限公司 All rights reserved.